Cube Software Review: Pros, Cons, Features, and Pricing
Cube is a budgeting and planning software that helps businesses manage financial planning, forecasting, and reporting. If you sit at the heart of financial planning and analysis, Cube is explicitly built to support core FP&A workflows. It's ideal for finance teams in mid-sized to large enterprises, particularly in industries like technology and manufacturing, seeking to enhance their budgeting processes, forecasting accuracy, variance analysis, and scenario planning.
Using Cube alongside well-known spreadsheet tools allows teams to streamline data consolidation. Cube addresses common pain points such as manual data consolidation, fragmented data sources, and a lack of real-time visibility for finance and accounting teams working across multiple accounting software environments.
In this review, I'll cover Cube's functionality, features, pros and cons, use cases, and pricing, so you can decide if this FP&A software aligns with your financial management needs.
Cube Evaluation Summary
- Pricing upon request
- Free demo available
Why Trust Our Software Reviews
We’ve been testing and reviewing financial software since 2023. As finance specialists ourselves, we know how critical and difficult it is to make the right decision when selecting software.
We invest in deep research to help our audience make better software purchasing decisions. We’ve tested more than 2,000 tools for different finance use cases and written over 1,000 comprehensive software reviews. Learn how we stay transparent & our software review methodology.
Cube Overview
In my opinion, Cube is a solid FP&A tool for budgeting, forecasting, and scenario analysis. Its customizable dashboards, data visualization, and data integration capabilities make it a go-to choice for various financial models and datasets. Compared to other providers like Datarails, Cube offers a user-friendly interface, even if it requires a steep learning curve initially. Its pricing is competitive for mid-sized companies and startups, though not the cheapest among FP&A tools. It provides strong scalability and value considering its depth of automation, workflows, and real-time data functionality. The software is particularly well-suited to finance teams needing robust planning tools allied with a responsive support team. However, if immediate ease of use from day one is your priority, you might find other FP&A platforms more intuitive.
pros
-
Customization options allow you to fit your specific financial processes.
-
Provides real-time collaboration tools that enhance decision-making.
-
Offers intuitive budgeting features that simplify financial planning.
cons
-
Advanced features might present a sharp learning curve.
-
Some users find the reporting capabilities less flexible than other tools.
-
Interface may feel outdated compared to newer software.
-
Rippling Spend
Visit WebsiteThis is an aggregated rating for this tool including ratings from Crozdesk users and ratings from other sites.4.8 -
LiveFlow
Visit WebsiteThis is an aggregated rating for this tool including ratings from Crozdesk users and ratings from other sites.4.9 -
Float Financial
Visit WebsiteThis is an aggregated rating for this tool including ratings from Crozdesk users and ratings from other sites.4.1
How We Test & Score Tools
We’ve spent years building, refining, and improving our software testing and scoring system. The rubric is designed to capture the nuances of software selection and what makes a tool effective, focusing on critical aspects of the decision-making process.
Below, you can see exactly how our testing and scoring works across seven criteria. It allows us to provide an unbiased evaluation of the software based on core functionality, standout features, ease of use, onboarding, customer support, integrations, customer reviews, and value for money.
Core Functionality (25% of final scoring)
The starting point of our evaluation is always the core functionality of the tool. Does it have the basic features and functions that a user would expect to see? Are any of those core features locked to higher-tiered pricing plans? At its core, we expect a tool to stand up against the baseline capabilities of its competitors.
Standout Features (25% of final scoring)
Next, we evaluate uncommon standout features that go above and beyond the core functionality typically found in tools of its kind. A high score reflects specialized or unique features that make the product faster, more efficient, or offer additional value to the user.
We also evaluate how easy it is to integrate with other tools typically found in the tech stack to expand the functionality and utility of the software. Tools offering plentiful native integrations, 3rd party connections, and API access to build custom integrations score best.
Ease of Use (10% of final scoring)
We consider how quick and easy it is to execute the tasks defined in the core functionality using the tool. High scoring software is well designed, intuitive to use, offers mobile apps, provides templates, and makes relatively complex tasks seem simple.
Onboarding (10% of final scoring)
We know how important rapid team adoption is for a new platform, so we evaluate how easy it is to learn and use a tool with minimal training. We evaluate how quickly a team member can get set up and start using the tool with no experience. High scoring solutions indicate little or no support is required.
Customer Support (10% of final scoring)
We review how quick and easy it is to get unstuck and find help by phone, live chat, or knowledge base. Tools and companies that provide real-time support score best, while chatbots score worst.
Customer Reviews (10% of final scoring)
Beyond our own testing and evaluation, we consider the net promoter score from current and past customers. We review their likelihood, given the option, to choose the tool again for the core functionality. A high scoring software reflects a high net promoter score from current or past customers.
Value for Money (10% of final scoring)
Lastly, in consideration of all the other criteria, we review the average price of entry level plans against the core features and consider the value of the other evaluation criteria. Software that delivers more, for less, will score higher.
Core Features
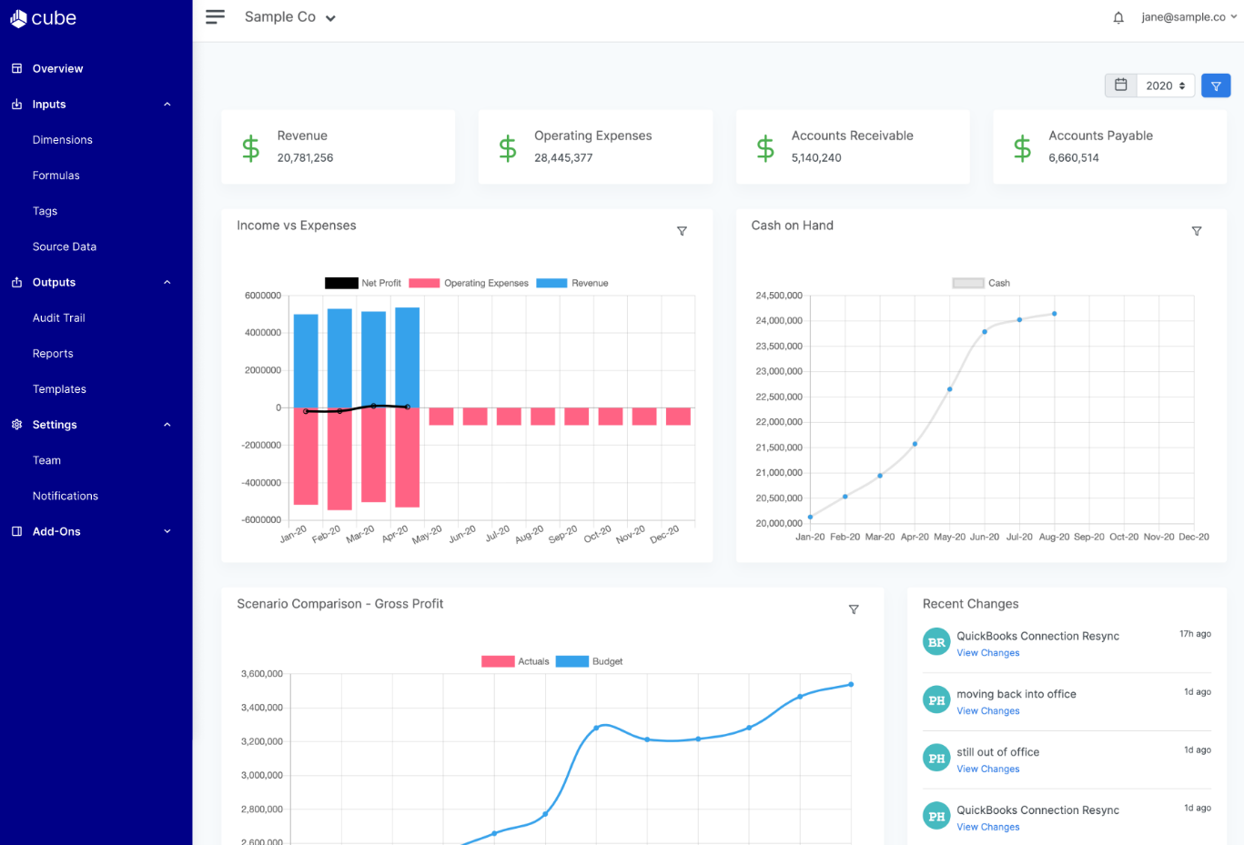
Budget Forecasting: Cube helps you predict future financial scenarios with intuitive forecasting, scenario planning, and variance analysis tools. It allows your team to make informed decision-making by modeling outcomes using real-time data.
Financial Reporting: The software offers customizable financial reporting, dashboards, and automated variance analysis powered by consolidated financial data.
Collaboration Tools: Cube provides real-time collaboration and shared workflows, enabling seamless teamwork across FP&A teams and finance teams.
Data Visualization: It includes data visualization and custom dashboards that turn complex financial data into actionable insights.
Scenario Planning: You can explore different scenario analysis models and assess potential impacts on cash flow, KPIs, and profitability.
Integrations
Cube integrates with Accumatica, NetSuite, QuickBooks, Xero, Bamboo HR, Workday, Zenefits, Hubspot, Salesforce, Pipedrive, Microsoft Azure SQL, Power BI, and more.
Cube also offers an API and supports third-party integration tools for enhanced connectivity.
Cube Specs
- 2-Factor Authentication
- Accounts Payable
- Accounts Receivable
- API
- Audit Trail
- Balance Sheet
- Billing/Invoicing
- Budgeting
- Calendar Management
- Comparative Reporting
- Compliance Tracking
- CRM Integration
- Custom Reports
- Dashboard
- Dashboards
- Data Export
- Data Import
- Data Mining
- Data Visualization
- Document Comparison
- Expense Tracking
- External Integrations
- Financial Analysis
- Forecasting
- General Account Ledger
- Multi-Currency
- Multi-User
- Notifications
- P&L
- Payroll
- Process Reporting
- Risk Assessment
- SAP Integration
- Scenario Planning
- Scheduling
- Tax Management
- Visualization
- Workflow Management
