Meilleure liste de logiciels de reporting financier
Voici les solutions de reporting financier que j’ai examinées et choisies pour cet article :
Un logiciel de reporting financier aide les équipes à automatiser et à simplifier la création des états financiers clés, y compris les rapports de résultat, les bilans et les tableaux de flux de trésorerie. Pour les directeurs financiers et les analystes financiers dans la technologie, le bon outil réduit l'effort manuel, favorise la conformité et fournit des données précises pour des prises de décision plus rapides et plus confiantes.
En tant qu'expert en logiciels numériques avec une expérience en gestion financière, j'ai accompagné de près des équipes financières coincées entre des attentes croissantes et des systèmes limités. Je comprends la difficulté de produire des rapports clairs et cohérents à partir de sources dispersées et la pression ressentie lorsque la direction attend des réponses rapides. Que vous élaboriez la stratégie ou plongiez dans les données, il vous faut un logiciel qui travaille avec vous, et non contre vous.
C'est pourquoi j'ai passé des heures à tester les meilleures plateformes et à analyser les retours des utilisateurs. Les logiciels de reporting financier de cette liste sont conçus pour résoudre les problèmes auxquels vous êtes confrontés au quotidien : raccourcir les cycles de reporting, améliorer la clarté, afin que vous puissiez vous concentrer sur l'obtention de résultats.
Pourquoi faire confiance à nos avis sur les logiciels financiers
Mon équipe et moi testons et analysons des logiciels financiers depuis 2023. En tant qu’actuels — ou, ahem, anciens — responsables financiers nous-mêmes, nous savons à quel point il est crucial et complexe de prendre la bonne décision lors du choix d'un logiciel.
Nous investissons dans une recherche approfondie pour aider notre audience à faire de meilleurs choix d'achat de logiciels. Nous avons testé plus de 2 000 outils pour différents cas d’utilisation en finance et rédigé plus de 1 000 analyses complètes de logiciels. Découvrez comment nous restons transparents & notre méthodologie de test de logiciels.
Table of Contents
- Notre Sélection de Logiciels
- Pourquoi Nous Faire Confiance
- Comparer les Caractéristiques
- Avis
- Autres Logiciels de Reporting Financier
- Logiciels Financiers Connexes
- Critères de Sélection
- Comment Choisir
- Tendances des Logiciels de Reporting Financier
- Qu’est-ce qu’un Logiciel de Reporting Financier
- Fonctionnalités
- Avantages
- Coûts & Tarification
- FAQ
Coûts & tarification des logiciels de reporting financier
Pour commencer, j’ai recueilli des informations tarifaires sur chaque outil. Voici comment ils se comparent, côté prix :
| Tool | Best For | Trial Info | Price | ||
|---|---|---|---|---|---|
| 1 | Idéal pour l’analyse de données en direct alimentée par l’IA | Offre gratuite disponible | À partir de $49/mois (facturé annuellement) | Website | |
| 2 | Idéal pour les données de paiement des fournisseurs | Démo gratuite disponible | Tarification sur demande | Website | |
| 3 | Idéal pour les données de paiement des fournisseurs | Démo gratuite disponible | Tarification sur demande | Website | |
| 4 | Idéal pour les prévisions financières | Démo gratuite disponible | Tarification sur demande | Website | |
| 5 | Idéal pour les prévisions financières | Démo gratuite disponible | Tarification sur demande | Website | |
| 6 | Idéal pour les rapports financiers alimentés par Excel | Essai gratuit de 7 jours | Tarification sur demande | Website | |
| 7 | Idéal pour les rapports financiers alimentés par Excel | Essai gratuit de 7 jours | Tarification sur demande | Website | |
| 8 | Idéal pour une visibilité financière en temps réel | Essai gratuit de 14 jours | À partir de $25/mois | Website | |
| 9 | Idéal pour des rapports prêts à être présentés | Essai gratuit de 30 jours | À partir de 10,50 $/mois (pendant 3 mois, puis 35 $/mois) | Website | |
| 10 | Idéal pour des rapports prêts à être présentés | Essai gratuit de 30 jours | À partir de 10,50 $/mois (pendant 3 mois, puis 35 $/mois) | Website | |
| 11 | Idéal pour les rapports financiers pilotés par l'IA | Démo gratuite disponible | Tarification sur demande | Website | |
| 12 | Idéal pour la gestion financière multi-entités | Offre gratuite disponible | À partir de $25/mois | Website | |
| 13 | Idéal pour la gestion automatisée des dépenses | Essai gratuit de 30 jours + plan gratuit + démo gratuite disponible | À partir de $15/utilisateur/mois + frais selon la plateforme | Website | |
| 14 | Idéal pour les startups | Essai gratuit de 30 jours | À partir de 1,40 $/mois | Website | |
| 15 | Idéal pour les startups | Essai gratuit de 30 jours | À partir de 1,40 $/mois | Website | |
| 16 | Idéal pour les grandes organisations | Démo gratuite disponible | À partir de 447 $/mois | Website | |
| 17 | Idéal pour les grandes organisations | Démo gratuite disponible | À partir de 447 $/mois | Website | |
| 18 | Idéal pour la consolidation multi-entreprises | Essai gratuit de 14 jours disponible | À partir de 24 $/mois (facturé annuellement) | Website | |
| 19 | Idéal pour les équipes en croissance | Démo gratuite disponible | Tarification sur demande | Website | |
| 20 | Idéal pour les équipes en croissance | Démo gratuite disponible | Tarification sur demande | Website |
-
Rippling Spend
Visit WebsiteThis is an aggregated rating for this tool including ratings from Crozdesk users and ratings from other sites.4.8 -
LiveFlow
Visit WebsiteThis is an aggregated rating for this tool including ratings from Crozdesk users and ratings from other sites.4.9 -
Float Financial
Visit WebsiteThis is an aggregated rating for this tool including ratings from Crozdesk users and ratings from other sites.4.1
Avis sur les meilleurs logiciels de reporting financier pour 2025
Voici les meilleurs outils de reporting de gestion financière du marché pour 2025. Je détaillerai les avantages et inconvénients de chaque outil, leurs fonctionnalités et leurs usages idéaux.
Coefficient est une solution de reporting financier conçue pour les équipes financières et opérationnelles qui ont besoin de données précises et unifiées pour l’analyse et la prise de décision. Il s’intègre aux plateformes largement utilisées telles que Google Sheets, Microsoft Excel, QuickBooks, Stripe, NetSuite et Salesforce, vous aidant à consolider des données provenant de plusieurs sources en un seul flux de reporting.
Pourquoi j’ai choisi Coefficient
J’ai choisi Coefficient pour sa fonctionnalité remarquable d’analyse de données en direct alimentée par l’IA, essentielle pour les directeurs financiers qui ont besoin d’informations en temps réel. Cette fonctionnalité permet à votre équipe de créer des tableaux de bord détaillés sans nécessiter de compétences avancées en codage, rendant la visualisation des données accessible et intuitive. De plus, la capacité de Coefficient à automatiser la collecte et la génération de rapports simplifie vos processus, fait gagner du temps et réduit les risques d’erreur humaine.
Fonctionnalités clés de Coefficient
En plus de son analyse alimentée par l’IA, Coefficient propose :
- Assistant Google Sheets : Cet outil simplifie la modélisation de données complexes directement dans Google Sheets, améliorant la productivité des adeptes des tableurs.
- Générateur de requêtes SQL : Il permet aux utilisateurs de créer des requêtes sans connaissances avancées en SQL, rendant la manipulation des données plus accessible.
- Alertes automatisées : Configurez des notifications via Slack ou email pour tout changement de données important, garantissant que votre équipe reste informée.
- Créateur de tableaux de bord : Créez facilement des tableaux de bord web interactifs offrant des analyses claires et des narratifs basés sur les données.
Intégrations de Coefficient
Les intégrations incluent Google Sheets, Microsoft Excel, Salesforce, QuickBooks Online, Xero, Snowflake, HubSpot, Looker, Tableau, Slack, NetSuite, et plus.
Pros and Cons
Pros:
- Le support de sources de données multiples facilite l’analyse
- Les rapports planifiés automatisent la mise à jour des données
- Un support réactif répond aux préoccupations des utilisateurs
Cons:
- Le rafraîchissement automatisé est indisponible dans l’offre gratuite
- Les limites de l’API peuvent restreindre certains exports de données
Payouts.com est une plateforme spécialisée qui aide les entreprises à automatiser et à gérer les opérations financières telles que les paiements, les relations avec les fournisseurs et la facturation. Elle s'adresse particulièrement aux entreprises dans les domaines du marketing d'affiliation, de l'économie des influenceurs et de la publicité numérique en s'intégrant parfaitement avec des systèmes de suivi comme Tune, Affise et CJ Affiliate.
Pourquoi j'ai choisi Payouts : Ses capacités d'automatisation des paiements permettent aux entreprises de gérer efficacement des paiements à grande échelle, garantissant que les créateurs, influenceurs et partenaires sont payés à temps sans erreurs. En s'intégrant directement avec des systèmes de suivi tels que Tune et Affise, elle offre une vue consolidée de toutes les transactions, vous fournissant des données financières précises à exploiter. Ces données financières sont soutenues par des tableaux de bord en temps réel et des capacités de reporting personnalisées. De plus, la correspondance automatique des factures élimine le besoin de rapprochement manuel. En automatisant ce processus, Payouts réduit les erreurs et accélère le flux de travail des comptes fournisseurs.
Caractéristiques et Intégrations Remarquables
Les caractéristiques remarquables incluent une synchronisation avancée des données qui garantit que vos systèmes financiers et la plateforme Payouts sont toujours alignés, offrant une précision en temps réel dans les rapports. La plateforme propose également une exécution de paiement efficace en un clic, vous permettant de payer n'importe qui, n'importe où, avec un minimum d'effort. De plus, Payouts.com prend en charge diverses options de paiement, y compris les virements bancaires traditionnels, les portefeuilles électroniques et les cryptomonnaies.
Les intégrations incluent PayPal, Venmo, Payoneer, impact.com, CJ Affiliate, Everflow, Zelle, Priority, Tune, System1 et NetSuite.
Pros and Cons
Pros:
- Automatisation complète des processus de comptes fournisseurs
- Multiples méthodes de paiement
- Prend en charge les opérations de mise à l'échelle
Cons:
- Peut nécessiter du temps pour une personnalisation complète
- Peut ne pas s'intégrer à tous les systèmes existants
Payouts.com est une plateforme spécialisée qui aide les entreprises à automatiser et à gérer les opérations financières telles que les paiements, les relations avec les fournisseurs et la facturation. Elle s'adresse particulièrement aux entreprises dans les domaines du marketing d'affiliation, de l'économie des influenceurs et de la publicité numérique en s'intégrant parfaitement avec des systèmes de suivi comme Tune, Affise et CJ Affiliate.
Pourquoi j'ai choisi Payouts : Ses capacités d'automatisation des paiements permettent aux entreprises de gérer efficacement des paiements à grande échelle, garantissant que les créateurs, influenceurs et partenaires sont payés à temps sans erreurs. En s'intégrant directement avec des systèmes de suivi tels que Tune et Affise, elle offre une vue consolidée de toutes les transactions, vous fournissant des données financières précises à exploiter. Ces données financières sont soutenues par des tableaux de bord en temps réel et des capacités de reporting personnalisées. De plus, la correspondance automatique des factures élimine le besoin de rapprochement manuel. En automatisant ce processus, Payouts réduit les erreurs et accélère le flux de travail des comptes fournisseurs.
Caractéristiques et Intégrations Remarquables
Les caractéristiques remarquables incluent une synchronisation avancée des données qui garantit que vos systèmes financiers et la plateforme Payouts sont toujours alignés, offrant une précision en temps réel dans les rapports. La plateforme propose également une exécution de paiement efficace en un clic, vous permettant de payer n'importe qui, n'importe où, avec un minimum d'effort. De plus, Payouts.com prend en charge diverses options de paiement, y compris les virements bancaires traditionnels, les portefeuilles électroniques et les cryptomonnaies.
Les intégrations incluent PayPal, Venmo, Payoneer, impact.com, CJ Affiliate, Everflow, Zelle, Priority, Tune, System1 et NetSuite.
Pros and Cons
Pros:
- Automatisation complète des processus de comptes fournisseurs
- Multiples méthodes de paiement
- Prend en charge les opérations de mise à l'échelle
Cons:
- Peut nécessiter du temps pour une personnalisation complète
- Peut ne pas s'intégrer à tous les systèmes existants
Phocas est un logiciel d'intelligence d'affaires et d'analyse financière conçu pour fournir aux organisations des capacités complètes d'analyse de données, de visualisation et de reporting. Il est spécialement adapté aux entreprises cherchant à améliorer leurs processus décisionnels basés sur les données, car il s'intègre à diverses sources de données, y compris les systèmes ERP, les logiciels CRM et d'autres bases de données.
Pourquoi j'ai choisi Phocas : J'ai choisi Phocas parce qu'il offre des états financiers personnalisables, y compris des bilans, des comptes de résultat et des rapports de flux de trésorerie, qui peuvent être adaptés pour répondre aux besoins spécifiques de toute organisation. La capacité de la plateforme à générer des rapports financiers en temps réel garantit que les entreprises disposent toujours d'informations à jour à portée de main. De plus, Phocas propose des fonctionnalités de prévision financière, permettant aux utilisateurs de créer des prévisions détaillées basées sur des données historiques et une analyse des tendances.
Caractéristiques et intégrations remarquables
Caractéristiques remarquables incluent des outils collaboratifs qui permettent aux utilisateurs de partager des rapports et des tableaux de bord avec les membres de l'équipe, des outils de visualisation de données pour transformer des données financières complexes en graphiques, tableaux et tableaux de bord intuitifs, et une fonctionnalité d'IA qui permet aux utilisateurs de poser des questions et de recevoir rapidement des informations et des rapports pertinents.
Intégrations incluent Oracle, QAD, MAM Software, Khaos Control, SYSPRO, Retail Express, Sympac, Microsoft, Acumatica, Xero, Epicor, IFS, Sage, Accolent, MYOB, Enapps, Kerridge, SAP, Datafile, Netsuite, et plus encore.
Pros and Cons
Pros:
- Personnalisations étendues pour les rapports et tableaux de bord
- Données et analyses en temps réel
- Capacités de prévision
Cons:
- L'installation et la configuration peuvent être chronophages
- Courbe d'apprentissage pour les nouveaux utilisateurs souhaitant maximiser les fonctionnalités
Phocas est un logiciel d'intelligence d'affaires et d'analyse financière conçu pour fournir aux organisations des capacités complètes d'analyse de données, de visualisation et de reporting. Il est spécialement adapté aux entreprises cherchant à améliorer leurs processus décisionnels basés sur les données, car il s'intègre à diverses sources de données, y compris les systèmes ERP, les logiciels CRM et d'autres bases de données.
Pourquoi j'ai choisi Phocas : J'ai choisi Phocas parce qu'il offre des états financiers personnalisables, y compris des bilans, des comptes de résultat et des rapports de flux de trésorerie, qui peuvent être adaptés pour répondre aux besoins spécifiques de toute organisation. La capacité de la plateforme à générer des rapports financiers en temps réel garantit que les entreprises disposent toujours d'informations à jour à portée de main. De plus, Phocas propose des fonctionnalités de prévision financière, permettant aux utilisateurs de créer des prévisions détaillées basées sur des données historiques et une analyse des tendances.
Caractéristiques et intégrations remarquables
Caractéristiques remarquables incluent des outils collaboratifs qui permettent aux utilisateurs de partager des rapports et des tableaux de bord avec les membres de l'équipe, des outils de visualisation de données pour transformer des données financières complexes en graphiques, tableaux et tableaux de bord intuitifs, et une fonctionnalité d'IA qui permet aux utilisateurs de poser des questions et de recevoir rapidement des informations et des rapports pertinents.
Intégrations incluent Oracle, QAD, MAM Software, Khaos Control, SYSPRO, Retail Express, Sympac, Microsoft, Acumatica, Xero, Epicor, IFS, Sage, Accolent, MYOB, Enapps, Kerridge, SAP, Datafile, Netsuite, et plus encore.
Pros and Cons
Pros:
- Personnalisations étendues pour les rapports et tableaux de bord
- Données et analyses en temps réel
- Capacités de prévision
Cons:
- L'installation et la configuration peuvent être chronophages
- Courbe d'apprentissage pour les nouveaux utilisateurs souhaitant maximiser les fonctionnalités
Vena est une plateforme flexible de planification et d'analyse financière (FP&A) qui automatise les processus clés de consolidation et de reporting financiers. Elle propose une interface native Excel ainsi que des intégrations avec Microsoft Power BI et PowerPoint, ce qui la rend facile à adopter pour la plupart des équipes financières.
Pourquoi j'ai choisi Vena : J'ai choisi Vena pour son interface Excel facile à utiliser, ses fonctionnalités de reporting personnalisé et de tableau de bord, et sa capacité à intégrer et consolider rapidement les données des systèmes ERP/GL, CRM et HRIS. De plus, en tant que logiciel de reporting financier, Vena offre des fonctionnalités robustes de planification et d'analyse qui incluent l'intelligence artificielle pour une analyse perspicace des données financières, le support pour les tâches de planification financière, et des capacités de modélisation de données pour les prévisions et l'analyse de scénarios.
Fonctionnalités et Intégrations Remarquables
Les fonctionnalités remarquables incluent des pistes d'audit, l'analyse des écarts, la gestion des flux de travail, la modélisation de scénarios, les rapprochements automatisés, les tableaux de bord en temps réel, le reporting ad-hoc, et les outils de collaboration.
Les intégrations incluent QuickBooks, Salesforce, Sage Intacct, Oracle, SAP, NetSuite, Microsoft Dynamics 365 Business Central, Dropbox, OneDrive, SFTP, et SharePoint. Des intégrations personnalisées sont disponibles via Vena API.
Pros and Cons
Pros:
- Exploite l'interface familière d'Excel
- Modélisation financière sophistiquée
- Modèles et rapports préconfigurés
Cons:
- Quelques problèmes de compatibilité avec Mac
- L'installation peut prendre du temps
New Product Updates from Vena
Vena Integrates Six New Microsoft Data Connectors
Vena launches six new Microsoft Fabric data integrations, including a unique Dynamics 365 F&O connector, to tackle FP&A data fragmentation and enhance real-time financial and operational data access. For more information, visit Vena's official site.
Vena est une plateforme flexible de planification et d'analyse financière (FP&A) qui automatise les processus clés de consolidation et de reporting financiers. Elle propose une interface native Excel ainsi que des intégrations avec Microsoft Power BI et PowerPoint, ce qui la rend facile à adopter pour la plupart des équipes financières.
Pourquoi j'ai choisi Vena : J'ai choisi Vena pour son interface Excel facile à utiliser, ses fonctionnalités de reporting personnalisé et de tableau de bord, et sa capacité à intégrer et consolider rapidement les données des systèmes ERP/GL, CRM et HRIS. De plus, en tant que logiciel de reporting financier, Vena offre des fonctionnalités robustes de planification et d'analyse qui incluent l'intelligence artificielle pour une analyse perspicace des données financières, le support pour les tâches de planification financière, et des capacités de modélisation de données pour les prévisions et l'analyse de scénarios.
Fonctionnalités et Intégrations Remarquables
Les fonctionnalités remarquables incluent des pistes d'audit, l'analyse des écarts, la gestion des flux de travail, la modélisation de scénarios, les rapprochements automatisés, les tableaux de bord en temps réel, le reporting ad-hoc, et les outils de collaboration.
Les intégrations incluent QuickBooks, Salesforce, Sage Intacct, Oracle, SAP, NetSuite, Microsoft Dynamics 365 Business Central, Dropbox, OneDrive, SFTP, et SharePoint. Des intégrations personnalisées sont disponibles via Vena API.
Pros and Cons
Pros:
- Exploite l'interface familière d'Excel
- Modélisation financière sophistiquée
- Modèles et rapports préconfigurés
Cons:
- Quelques problèmes de compatibilité avec Mac
- L'installation peut prendre du temps
New Product Updates from Vena
Vena Integrates Six New Microsoft Data Connectors
Vena launches six new Microsoft Fabric data integrations, including a unique Dynamics 365 F&O connector, to tackle FP&A data fragmentation and enhance real-time financial and operational data access. For more information, visit Vena's official site.
Puzzle.io est une plateforme de comptabilité native à l’IA conçue pour les startups et les petites entreprises. Sa fonctionnalité principale consiste à automatiser les tâches comptables telles que la catégorisation, les rapprochements et les écritures d’appel d’offres. Sur cette base, Puzzle.io propose des outils de reporting en temps réel qui vous permettent d’analyser les états financiers et de surveiller la santé de l’entreprise au quotidien.
Pourquoi j’ai choisi Puzzle.io : J’ai choisi Puzzle.io pour sa capacité à offrir un accès en temps réel aux principaux indicateurs financiers, sans attendre la clôture de fin de mois. Au fur et à mesure des transactions, Puzzle.io applique des règles automatisées de catégorisation et de reconnaissance des revenus pour garder vos finances à jour. Cela vous permet de suivre les variations de trésorerie, des dépenses, des revenus et du burn rate en temps réel. Vous pouvez ainsi surveiller les écarts entre les résultats réels et attendus, afin d’identifier rapidement tout changement inattendu et d’ajuster vos décisions avant que les problèmes ne s’aggravent.
Fonctionnalités phares et intégrations :
Parmi les fonctionnalités remarquables : gestion simultanée de la comptabilité de caisse et d’engagement, automatisation personnalisable basée sur des règles, contrôle de précision permanent, catégorisation assistée par IA, analyse des écarts, tableaux de bord en temps réel et accès à des experts certifiés.
Les intégrations comprennent Mercury, Ramp, Brex, Every, Meow, Rippling, Gusto, Deel, Central, Stripe, Bill.com, Runway et Causal.
Pros and Cons
Pros:
- Prend en charge la comptabilité de caisse et d'engagement
- L'IA améliore la précision de la catégorisation au fil du temps
- Automatise la reconnaissance des revenus et la catégorisation des dépenses
Cons:
- Personnalisation limitée pour les flux de travail complexes
- L'essai gratuit nécessite de connecter un compte bancaire
New Product Updates from Puzzle
Puzzle.io Adds One-Click Global Payroll Integration With Deel
Puzzle.io introduces the new Deel One-Click Payroll Integration, Real-Time Ledger Sync, and Automated People Mapping. These updates allow companies to instantly sync global payroll into their accounting systems, eliminating spreadsheets, manual journal entries, and data silos. For more information, visit Puzzle.io's official site.
QuickBooks Online est un logiciel de comptabilité basé sur le cloud conçu pour les petites et moyennes entreprises, offrant une large gamme d'outils de gestion financière tels que la facturation, le suivi des dépenses, la gestion de la paie et la préparation des déclarations fiscales.
Pourquoi j'ai choisi QuickBooks Online : Il fournit des rapports prêts à être présentés qui peuvent être adaptés pour répondre aux besoins spécifiques des parties prenantes, ce qui est crucial pour la précision des présentations financières. Ces rapports sont soutenus par des informations en temps réel disponibles via des états financiers et un tableau de bord des flux de revenus, offrant une vue dynamique de la santé financière de l'entreprise. La capacité de surveiller les tendances de trésorerie et de créer des tableaux de bord personnalisés pour les indicateurs clés de performance (KPI) favorise également des décisions éclairées basées sur les données.
Caractéristiques et Intégrations Remarquables
Caractéristiques remarquables incluent la facturation et le paiement des factures automatisés, réduisant le temps consacré aux tâches routinières, ainsi que des outils pour la collaboration et la gestion des données. D'autres fonctionnalités incluent le suivi de la rentabilité des projets et la gestion des stocks, qui sont essentiels pour les entreprises gérant à la fois des produits et des services.
Intégrations incluent Amazon Business, PayPal, Square, Etsy, eBay, Shopify, Google Sheets, Salesforce, Stripe, HubSpot et Mailchimp.
Pros and Cons
Pros:
- Les utilisateurs peuvent adapter les rapports financiers pour répondre à des besoins commerciaux spécifiques
- Idéal pour les entreprises en croissance
- Compatible avec un large éventail d'applications
Cons:
- Les règles de flux bancaire peuvent entraîner des erreurs
- Potentiel d'erreurs dans le grand livre en raison de problèmes de remplissage automatique
New Product Updates from QuickBooks Online
QuickBooks Online Checking Account
QuickBooks Online now lets you open a QuickBooks Checking account and make instant deposits with zero fees, all from within your bookkeeping workflow. Visit QuickBooks Online's website for more details.
QuickBooks Online est un logiciel de comptabilité basé sur le cloud conçu pour les petites et moyennes entreprises, offrant une large gamme d'outils de gestion financière tels que la facturation, le suivi des dépenses, la gestion de la paie et la préparation des déclarations fiscales.
Pourquoi j'ai choisi QuickBooks Online : Il fournit des rapports prêts à être présentés qui peuvent être adaptés pour répondre aux besoins spécifiques des parties prenantes, ce qui est crucial pour la précision des présentations financières. Ces rapports sont soutenus par des informations en temps réel disponibles via des états financiers et un tableau de bord des flux de revenus, offrant une vue dynamique de la santé financière de l'entreprise. La capacité de surveiller les tendances de trésorerie et de créer des tableaux de bord personnalisés pour les indicateurs clés de performance (KPI) favorise également des décisions éclairées basées sur les données.
Caractéristiques et Intégrations Remarquables
Caractéristiques remarquables incluent la facturation et le paiement des factures automatisés, réduisant le temps consacré aux tâches routinières, ainsi que des outils pour la collaboration et la gestion des données. D'autres fonctionnalités incluent le suivi de la rentabilité des projets et la gestion des stocks, qui sont essentiels pour les entreprises gérant à la fois des produits et des services.
Intégrations incluent Amazon Business, PayPal, Square, Etsy, eBay, Shopify, Google Sheets, Salesforce, Stripe, HubSpot et Mailchimp.
Pros and Cons
Pros:
- Les utilisateurs peuvent adapter les rapports financiers pour répondre à des besoins commerciaux spécifiques
- Idéal pour les entreprises en croissance
- Compatible avec un large éventail d'applications
Cons:
- Les règles de flux bancaire peuvent entraîner des erreurs
- Potentiel d'erreurs dans le grand livre en raison de problèmes de remplissage automatique
New Product Updates from QuickBooks Online
QuickBooks Online Checking Account
QuickBooks Online now lets you open a QuickBooks Checking account and make instant deposits with zero fees, all from within your bookkeeping workflow. Visit QuickBooks Online's website for more details.
Fulfil est un logiciel ERP natif à l'IA, spécialement conçu pour les entreprises de commerce en ligne et de gros. Il se concentre sur l'automatisation et la montée en charge des opérations, offrant une suite complète d'outils pour gérer efficacement les finances, les commandes, les stocks et les opérations d'entrepôt.
Pourquoi j'ai choisi Fulfil : J'ai sélectionné Fulfil comme logiciel de reporting financier en raison de ses capacités de reporting pilotées par l'IA, permettant de générer des rapports complexes à partir de simples requêtes en langage naturel, rendant ainsi les analyses financières accessibles sans expertise technique. De plus, les outils de gestion financière de Fulfil offrent une visibilité en temps réel sur les données transactionnelles, garantissant que les décisions s'appuient sur des informations précises et à jour. Son accent mis sur la précision au niveau des transactions vous permet d'avoir une totale confiance dans les données pour analyser la rentabilité ou établir des prévisions, tandis que l'automatisation des flux de gestion des commandes aide votre équipe à se concentrer davantage sur des initiatives plus stratégiques et créatrices de valeur, plutôt que sur des tâches manuelles.
Fonctionnalités et intégrations remarquables
Fonctionnalités : gestion des stocks avec visibilité en temps réel, vous assurant de connaître à tout moment vos niveaux de stock pour les gérer de façon proactive. La plateforme propose une intégration EDI fluide pour les transactions B2B, soutenant le bon fonctionnement des activités. De plus, l'assistance IA intégrée permet de résoudre rapidement les problèmes, aidant votre équipe à traiter les incidents dès qu'ils surviennent.
Intégrations : Shopify, Amazon, TikTok Shop, Walmart, UPS, FedEx, PayPal et Brex.
Pros and Cons
Pros:
- Assistant IA permettant un reporting naturel
- Données en temps réel pour une visibilité financière accrue
- ERP complet intégrant les fonctions clés
Cons:
- Les détails des tarifs ne sont pas accessibles publiquement
- Le processus d'installation peut nécessiter un accompagnement
Pour les entreprises à la recherche d’une solution de reporting financier adaptée à leurs besoins spécifiques, Slash propose une plateforme innovante qui intègre des contrôles financiers avancés et une gestion multi-entités. Conçue pour des secteurs tels que le Web3, le e-commerce et la santé, Slash vise à fournir une base financière complète grâce à des services tels que des cartes d’entreprise et des comptes à rendement élevé. En mettant l’accent sur la sécurité et la conformité, la plateforme répond aux complexités de la gestion financière moderne, permettant à votre équipe de se concentrer sur la croissance stratégique pendant que Slash gère les subtilités du reporting financier.
Pourquoi j’ai choisi Slash
J’ai choisi Slash pour ses capacités exceptionnelles en gestion financière multi-entités, essentielles pour les entreprises gérant plusieurs filiales. La plateforme simplifie la supervision financière en offrant un tableau de bord unifié où vous pouvez gérer les paiements, le reporting et les fonctions de trésorerie pour l’ensemble des entités. Des fonctionnalités telles que la connexion unique et les relevés centralisés permettent un suivi fluide des soldes et des dépenses, ce qui s’avère particulièrement utile pour les structures organisationnelles complexes. Cette volonté de fluidifier la gestion multi-entités garantit à votre équipe de maintenir précision et efficacité financière sans être ralentie par des tâches administratives.
Fonctionnalités clés de Slash
En plus de ses atouts en gestion financière multi-entités, Slash propose plusieurs autres fonctionnalités qui renforcent son utilité pour le reporting financier.
- Catégorisation automatique des transactions : Slash automatise la catégorisation des transactions financières, réduisant la saisie manuelle et minimisant les erreurs dans vos rapports financiers.
- Correspondances intelligentes : La plateforme offre des capacités de mapping intelligent qui vous permettent de personnaliser la façon dont les transactions sont enregistrées et reportées, offrant ainsi de la flexibilité dans la gestion des données financières.
- Intégration à QuickBooks et Xero : Slash s’intègre parfaitement à des logiciels comptables populaires comme QuickBooks et Xero, garantissant que vos données financières sont constamment à jour sur toutes les plateformes.
- Outils alimentés par l’IA : Le logiciel utilise des outils propulsés par l’IA pour automatiser les tâches comptables répétitives, libérant ainsi votre équipe pour se concentrer sur des analyses financières plus stratégiques.
Intégrations Slash
Les intégrations incluent QuickBooks, Xero, NetSuite, Zoho, Plaid, Dropbox, Google Drive, Stripe, PayPal, Square, Shopify et FreshBooks.
Pros and Cons
Pros:
- Compatible avec des structures multi-entités complexes
- Fonctionnalités avancées d’authentification et de conformité
- API flexible pour la personnalisation
Cons:
- Pas d’application mobile native
- Fonctionnalités de prévision limitées
Pour ceux qui recherchent une solution de reporting financier, Ramp combine l’automatisation pilotée par l’IA et une intégration fluide pour transformer vos opérations financières. Que votre entreprise soit une startup ou un grand groupe, Ramp simplifie les tâches comptables complexes en automatisant le suivi et la génération des rapports de dépenses, permettant ainsi à votre équipe de se concentrer sur la prise de décisions stratégiques. En réduisant le travail manuel et les erreurs, Ramp offre des analyses précieuses pour vous aider à prendre des décisions financières éclairées.
Pourquoi j'ai choisi Ramp
J'ai choisi Ramp pour ses capacités exceptionnelles de gestion automatisée des dépenses, qui en font un choix idéal pour le reporting financier. Avec des fonctionnalités telles que le traitement des reçus alimenté par l’IA et des workflows d’approbation personnalisables, Ramp simplifie le suivi des dépenses en catégorisant automatiquement les transactions et en appliquant les politiques de dépenses en temps réel. Cela garantit la conformité et réduit la saisie manuelle, permettant à votre équipe de se concentrer sur des tâches financières plus stratégiques. De plus, l'intégration fluide de Ramp avec les systèmes comptables offre une synchronisation des données en temps réel, fournissant des analyses précieuses sur les dépenses et vous aidant à prendre des décisions financières éclairées.
Fonctionnalités clés de Ramp
En plus de ses capacités de gestion automatisée des dépenses, Ramp propose une gamme de fonctionnalités qui améliorent le reporting financier de votre entreprise :
- Automatisation par IA : Le système augmente de 67% l’efficacité du codage des transactions, minimisant ainsi la saisie manuelle et les erreurs.
- Synchronisation ERP en temps réel : Ramp est compatible avec plus de 30 systèmes ERP, prenant en charge des structures financières complexes comme les opérations multi-entreprises et multi-devises.
- Gestion des charges à payer et rapprochement : Gère automatiquement les charges à payer et le rapprochement des transactions, garantissant précision et préparation aux audits.
- Analyses complètes : Propose des tableaux de bord et des analyses en temps réel pour identifier les sources possibles d’économies et améliorer la prise de décision.
Intégrations de Ramp
Les intégrations incluent Xero, QuickBooks, Netsuite, Sage, Slack, Gusto, Rippling, Carta, Plaid et Google Workspace.
Pros and Cons
Pros:
- Déclaration de dépenses automatisée et rapprochement des reçus
- Possibilité d’émettre plusieurs cartes virtuelles avec contrôles personnalisables
- Fonctionnalités de reporting complètes
Cons:
- Navigation difficile sur l'application mobile
- Les paiements ACH le jour même entraînent des frais
Xero est une plateforme de comptabilité populaire utilisée par des entreprises de toutes tailles dans de nombreux secteurs différents.
Pourquoi j'ai choisi Xero : J'ai ajouté Xero à ma liste parce qu'il est extrêmement facile à utiliser et offre tous les outils de reporting financier nécessaires pour les petites entreprises et les startups.
Fonctionnalités et intégrations remarquables
Les fonctionnalités remarquables incluent des rapprochements automatisés, des projections de solde bancaire, des prévisions de trésorerie alimentées par l'IA, et des rapports financiers personnalisables qui permettent aux utilisateurs de réorganiser, ajouter et supprimer facilement différentes colonnes selon les besoins.
Xero prend en charge plusieurs devises et un nombre illimité de clients et d'utilisateurs. Ils offrent également un support étendu et des tutoriels en ligne disponibles, ce qui facilite l'apprentissage de la plateforme et des fonctionnalités comptables.
Les intégrations incluent Shopify, HubSpot, MailChimp, Float, Accelo, et bien d'autres. Xero s'intègre avec plus de 1 000 applications.
Pros and Cons
Pros:
- Utilisateurs illimités pris en charge sur tous les plans
- Comprend des outils de facturation et la capture automatisée des reçus
- Abordable
Cons:
- Fonctionnalités limitées sur le plan d'entrée de gamme
- Plusieurs devises uniquement disponibles sur le plan le plus élevé
Xero est une plateforme de comptabilité populaire utilisée par des entreprises de toutes tailles dans de nombreux secteurs différents.
Pourquoi j'ai choisi Xero : J'ai ajouté Xero à ma liste parce qu'il est extrêmement facile à utiliser et offre tous les outils de reporting financier nécessaires pour les petites entreprises et les startups.
Fonctionnalités et intégrations remarquables
Les fonctionnalités remarquables incluent des rapprochements automatisés, des projections de solde bancaire, des prévisions de trésorerie alimentées par l'IA, et des rapports financiers personnalisables qui permettent aux utilisateurs de réorganiser, ajouter et supprimer facilement différentes colonnes selon les besoins.
Xero prend en charge plusieurs devises et un nombre illimité de clients et d'utilisateurs. Ils offrent également un support étendu et des tutoriels en ligne disponibles, ce qui facilite l'apprentissage de la plateforme et des fonctionnalités comptables.
Les intégrations incluent Shopify, HubSpot, MailChimp, Float, Accelo, et bien d'autres. Xero s'intègre avec plus de 1 000 applications.
Pros and Cons
Pros:
- Utilisateurs illimités pris en charge sur tous les plans
- Comprend des outils de facturation et la capture automatisée des reçus
- Abordable
Cons:
- Fonctionnalités limitées sur le plan d'entrée de gamme
- Plusieurs devises uniquement disponibles sur le plan le plus élevé
Tipalti est un logiciel d'automatisation financière de premier plan avec des fonctionnalités de reporting financier.
Pourquoi j'ai choisi Tipalti : J'ai choisi Tipalti parce qu'en plus de ses capacités de reporting financier et d'automatisation, il vous offre également des outils pour le contrôle interne sur le reporting financier (ICFR), les achats et les comptes fournisseurs internationaux.
Fonctionnalités et intégrations remarquables
Les fonctionnalités remarquables incluent la validation automatique des fournisseurs avant approbation, ainsi que des outils de contrôle interne et d'évaluation des risques.
J'apprécie que Tipalti vérifie les fournisseurs de manière continue pour éviter tout bénéficiaire suspect sur les listes Anti-Narcotiques, Anti-Terrorisme et OFAC. Il prend également en charge les rapprochements instantanés, vous permettant de détecter plus rapidement les paiements frauduleux.
Les intégrations incluent Oracle NetSuite, Sage Intacct, Microsoft Dynamics, Xero et SAP.
Pros and Cons
Pros:
- Contrôles internes sur les rapports financiers et outils d'évaluation des risques
- Codifie automatiquement les factures
- Évaluation et validation des fournisseurs
Cons:
- Pas de téléchargements par lot
- Une certaine courbe d'apprentissage
Tipalti est un logiciel d'automatisation financière de premier plan avec des fonctionnalités de reporting financier.
Pourquoi j'ai choisi Tipalti : J'ai choisi Tipalti parce qu'en plus de ses capacités de reporting financier et d'automatisation, il vous offre également des outils pour le contrôle interne sur le reporting financier (ICFR), les achats et les comptes fournisseurs internationaux.
Fonctionnalités et intégrations remarquables
Les fonctionnalités remarquables incluent la validation automatique des fournisseurs avant approbation, ainsi que des outils de contrôle interne et d'évaluation des risques.
J'apprécie que Tipalti vérifie les fournisseurs de manière continue pour éviter tout bénéficiaire suspect sur les listes Anti-Narcotiques, Anti-Terrorisme et OFAC. Il prend également en charge les rapprochements instantanés, vous permettant de détecter plus rapidement les paiements frauduleux.
Les intégrations incluent Oracle NetSuite, Sage Intacct, Microsoft Dynamics, Xero et SAP.
Pros and Cons
Pros:
- Contrôles internes sur les rapports financiers et outils d'évaluation des risques
- Codifie automatiquement les factures
- Évaluation et validation des fournisseurs
Cons:
- Pas de téléchargements par lot
- Une certaine courbe d'apprentissage
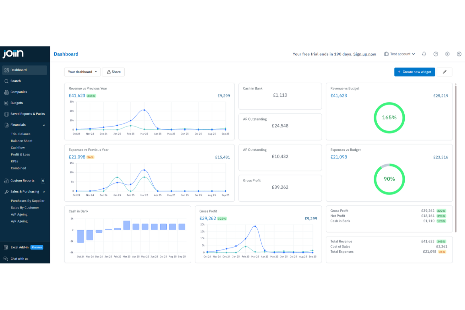
Joiin est un logiciel de reporting financier conçu spécifiquement pour les directeurs financiers afin de simplifier la consolidation et l'analyse des données financières. Il propose une gamme de fonctionnalités qui automatisent et facilitent la création de rapports financiers, commerciaux et de KPI en temps réel, ce qui en fait un outil essentiel pour la gestion financière.
Pourquoi j'ai choisi Joiin : J'ai choisi Joiin pour sa consolidation multi-entreprises, qui simplifie la combinaison des données financières, réduit les erreurs manuelles et offre une vue financière plus claire aux directeurs financiers gérant des structures complexes. Il propose également des rapports personnalisables afin d'adapter les analyses à des besoins spécifiques, tandis que ses tableaux de bord en temps réel et ses analyses pilotées par l'IA fournissent des informations à jour, identifient les tendances et mettent en évidence les anomalies pour soutenir une prise de décision plus rapide et basée sur les données.
Fonctionnalités principales et intégrations
Fonctionnalités incluent des outils de budgétisation et de prévision permettant une planification financière et stratégique précise. Joiin prend également en charge les éliminations inter-sociétés, garantissant des états financiers consolidés précis pour plusieurs entités. De plus, le logiciel met l'accent sur la sécurité avec un chiffrement de bout en bout et une authentification à deux facteurs, protégeant vos données financières contre tout accès non autorisé.
Intégrations : Xero, QuickBooks, Sage, Vimeo, ApprovalMax, Freshchat et Recaptcha.
Pros and Cons
Pros:
- Options de reporting personnalisables
- Efficace pour les consolidations de groupes et la gestion financière inter-sociétés
- Prise en charge du reporting multi-devises
Cons:
- Manque de capacités de regroupement financier et de fonctionnalités d'édition
- L'éditeur de rapports peut être difficile à utiliser avec des limitations de flexibilité
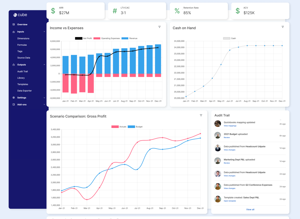
Cube est un logiciel de planification et d'analyse financière (FP&A) basé sur le web, idéal pour les entreprises en croissance. Les managers peuvent créer des plans stratégiques, effectuer des analyses de sensibilité et synchroniser les données de l'entreprise à travers plusieurs systèmes.
Pourquoi j'ai choisi Cube : J'ai choisi Cube parce que c'est un outil de reporting financier basique avec la familiarité d'Excel et de Google Sheets. En utilisant une structure similaire à celle d'un tableur, les équipes peuvent l'adopter assez rapidement et gérer la budgétisation, la prévision et le reporting des données financières avec des flux de travail configurables.
Fonctionnalités et intégrations remarquables
Les fonctionnalités remarquables incluent des pistes d'audit automatisées, des tableaux de bord personnalisables et des règles de données stockées pour les consolidations financières et les mappings de comptes du grand livre général.
Les intégrations incluent Quickbooks, Salesforce, Sage Intacct, Xero, NetSuite, Google Sheets, et HubSpot.
Pros and Cons
Pros:
- Se connecte à plusieurs sources de données
- Interface conviviale
- Service client très réactif
Cons:
- Cher
- Fonctionnalité de suppression des zéros manquante
Cube est un logiciel de planification et d'analyse financière (FP&A) basé sur le web, idéal pour les entreprises en croissance. Les managers peuvent créer des plans stratégiques, effectuer des analyses de sensibilité et synchroniser les données de l'entreprise à travers plusieurs systèmes.
Pourquoi j'ai choisi Cube : J'ai choisi Cube parce que c'est un outil de reporting financier basique avec la familiarité d'Excel et de Google Sheets. En utilisant une structure similaire à celle d'un tableur, les équipes peuvent l'adopter assez rapidement et gérer la budgétisation, la prévision et le reporting des données financières avec des flux de travail configurables.
Fonctionnalités et intégrations remarquables
Les fonctionnalités remarquables incluent des pistes d'audit automatisées, des tableaux de bord personnalisables et des règles de données stockées pour les consolidations financières et les mappings de comptes du grand livre général.
Les intégrations incluent Quickbooks, Salesforce, Sage Intacct, Xero, NetSuite, Google Sheets, et HubSpot.
Pros and Cons
Pros:
- Se connecte à plusieurs sources de données
- Interface conviviale
- Service client très réactif
Cons:
- Cher
- Fonctionnalité de suppression des zéros manquante
Autres alternatives de logiciels de reporting financier
Voici d’autres outils de reporting financier qui ne figurent pas dans le top 12 mais qui méritent tout de même d’être découverts.
- Xledger
Idéal pour les besoins ERP complexes
- Xledger
Idéal pour les besoins ERP complexes
- Heard
Idéal pour les praticiens indépendants souhaitant gérer leurs finances
- LicenceOne
Idéal pour l'optimisation des dépenses SaaS
- LicenceOne
Idéal pour l'optimisation des dépenses SaaS
- Rippling Spend
Idéal pour la visibilité en temps réel des habitudes de dépenses
- Rippling Spend
Idéal pour la visibilité en temps réel des habitudes de dépenses
- Abacum
Idéal pour les équipes de 100 à 500 utilisateurs
- Abacum
Idéal pour les équipes de 100 à 500 utilisateurs
- DualEntry
Idéal pour le reporting multidimensionnel
Autres avis sur les logiciels de finance et de comptabilité
Vous cherchez aussi d'autres logiciels de finance ou de comptabilité ? Consultez ces comparatifs :
- Logiciels de prévision financière
- Logiciels de facturation
- Logiciels de gestion des dépenses
- Services de paie
- Systèmes de caisse pour le commerce de détail (POS)
- Logiciels de gestion des stocks pour PME
Critères de sélection pour un logiciel de reporting en gestion financière
Sélectionner le meilleur logiciel de reporting financier implique d'évaluer sa fonctionnalité et sa capacité à répondre à des usages spécifiques. Les critères correspondent aux besoins et aux difficultés rencontrés par les acheteurs, afin de garantir que l’outil conviendra à son usage prévu.
Voici ce qui m’a semblé le plus important :
Fonctionnalités principales du logiciel de reporting financier : 25 % du score total
- Génération d’états financiers
- Élaboration de budgets et de prévisions
- Assistance à la conformité et aux audits
- Consolidation des données financières
- Analyse financière en temps réel
Fonctionnalités supplémentaires remarquables : 25 % de la pondération totale
- Outils avancés de visualisation des données
- Intégration avec d’autres systèmes métiers (ex. : ERP, CRM)
- Modèles de rapports personnalisables
- Informations pilotées par l’IA et analyses prédictives
- Accessibilité mobile pour la génération de rapports en déplacement
Simplicité d’utilisation : 10 % de la pondération totale
- Interface utilisateur intuitive
- Générateurs de rapports glisser-déposer
- Tableaux de bord personnalisables
- Contrôle d’accès basé sur les rôles
- Courbe d’apprentissage minimale
Intégration des nouveaux utilisateurs : 10 % de la pondération totale
- Disponibilité de vidéos de formation et de tutoriels
- Visites interactives du produit
- Modèles préconçus pour des mises en place rapides
- Chatbots pour une assistance instantanée
- Webinaires pour formations approfondies
Support client : 10 % de la pondération totale
- Disponibilité 24h/24 et 7j/7
- Multiples canaux d’assistance (téléphone, e-mail, chat)
- Gestionnaires de compte dédiés
- Base de connaissances complète
- Temps de réponse rapides
Rapport qualité-prix : 10 % de la pondération totale
- Modèles tarifaires compétitifs
- Structure tarifaire transparente
- Forfaits d’abonnement flexibles
- Analyse coût-bénéfice
- Remises pour engagements à long terme
Avis clients : 10 % de la pondération totale
- Notes de satisfaction globale
- Problèmes fréquemment mentionnés
- Éloges pour certaines fonctionnalités
- Retours sur le support client
- Témoignages d’utilisateurs et études de cas
Comment choisir un logiciel de reporting financier
Il est facile de se perdre dans des listes de fonctionnalités interminables et des structures tarifaires complexes. Pour vous aider à rester concentré durant votre processus de sélection de logiciel, voici une liste de facteurs à ne pas négliger :
| Facteur | Ce qu’il faut considérer |
|---|---|
| Scalabilité | Le logiciel va-t-il évoluer avec votre entreprise ? Vérifiez s’il peut gérer une augmentation du volume de données ou du nombre d’utilisateurs sans problème. |
| Intégrations | Est-ce qu’il s’intègre avec vos systèmes existants ? Vérifiez la compatibilité avec les systèmes ERP, le CRM et d’autres outils pour éviter les silos de données. |
| Personnalisation | Pouvez-vous l’adapter à vos besoins ? Recherchez des options pour ajuster les rapports et tableaux de bord à vos flux de travail spécifiques. |
| Facilité d’utilisation | L’interface est-elle conviviale ? Assurez-vous que votre équipe pourra s’en servir rapidement sans formation approfondie. |
| Mise en œuvre et intégration | Combien de temps l’installation va-t-elle prendre ? Tenez compte du temps et des ressources nécessaires pour la mise en route, ainsi que de la disponibilité du support du fournisseur durant cette phase. |
| Coût | Quel est le coût total d’acquisition ? Au-delà du prix affiché, considérez les abonnements, la formation ainsi que les frais de maintenance. |
| Protection des données | Vos données sont-elles protégées ? Cherchez des fonctionnalités comme le chiffrement, l’authentification à deux facteurs et des audits de sécurité réguliers. |
| Exigences de conformité | Le logiciel répond-il aux standards du secteur ? Vérifiez qu’il est conforme à la réglementation comme SOX ou IFRS si cela s’applique à votre entreprise. |
Tendances des logiciels de reporting financier en 2025
Les logiciels de reporting financier évoluent de la même manière que d’autres logiciels financiers, bien qu’il existe quelques spécificités à surveiller. Voici les principales tendances observées pour les logiciels de reporting financier en 2025.
Intégration de l’IA et de l’apprentissage automatique
L’intelligence artificielle et l’apprentissage automatique sont intégrés aux logiciels de reporting financier. Ces technologies, combinées à tout type de logiciel d’analyse statistique, contribuent à automatiser l’analyse des données et à fournir des informations prédictives. Cette tendance est essentielle pour améliorer la précision de la prise de décision.
Traitement des données en temps réel
Le traitement des données en temps réel devient une fonctionnalité standard. Il permet aux entreprises d’accéder à des informations financières actualisées à la minute près. C’est crucial pour prendre des décisions rapidement et conserver un avantage concurrentiel. Cela s’avère aussi utile si vous devez élaborer des budgets.
La blockchain pour une sécurité accrue
La technologie blockchain est adoptée pour le reporting financier. Elle offre une sécurité et une transparence accrues lors des transactions financières. Cette tendance est importante pour réduire la fraude et garantir l’intégrité des données.
Solutions basées sur le cloud
Les solutions de reporting financier basées sur le cloud sont en plein essor. Elles offrent une scalabilité et un accès à distance aux données financières. Cela est particulièrement important pour les entreprises aux équipes réparties.
Tableaux de bord personnalisables
Les tableaux de bord personnalisables gagnent en popularité. Ils permettent aux utilisateurs d’adapter leurs rapports financiers selon leurs besoins spécifiques. Cette tendance est précieuse pour proposer des analyses personnalisées et améliorer l’expérience utilisateur.
Qu’est-ce qu’un logiciel de reporting financier ?
Un logiciel de reporting financier est un outil qui aide les entreprises à créer, analyser et partager automatiquement des états financiers. Il sert à générer des rapports comme le bilan, le compte de résultat et le tableau de flux de trésorerie, souvent en temps réel.
Ce logiciel réduit le travail manuel, améliore la précision et favorise la conformité avec les normes comptables. Les équipes financières, les comptables et les directeurs financiers l’utilisent pour garantir la conformité, suivre la performance et soutenir la prise de décision fondée sur les données.
Fonctionnalités d’un logiciel de reporting financier
Lorsque vous choisissez un logiciel de reporting financier, veillez à considérer les fonctionnalités clés suivantes :
- Modèles de rapports personnalisables : Le meilleur logiciel vous permet de créer et d’adapter des rapports financiers selon les besoins de votre entreprise. Vous pouvez ainsi générer facilement comptes de résultat, bilans et rapports de flux de trésorerie en cohérence avec le style et les exigences propres à votre entreprise — fini les ajustements fastidieux des modèles standards.
- Intégration de données en temps réel : Privilégiez les plateformes qui se synchronisent directement avec vos sources de données financières. Lorsque les informations se mettent à jour automatiquement, vous obtenez des informations à jour et précises sans avoir à importer des feuilles de calcul manuellement. Cela facilite la prise de décision et limite les erreurs.
- Vérifications automatisées de la conformité : Les bons logiciels de reporting financier intègrent des outils automatisés pour vérifier la conformité aux normes applicables telles que GAAP ou IFRS. Cette fonctionnalité agit comme un filet de sécurité, détectant les erreurs et signalant les problèmes éventuels avant que vos rapports ne soient diffusés.
- Consolidation multi-entités : Si vous gérez plusieurs filiales ou unités, la consolidation devient simple. Le bon logiciel rassemble des données issues de différentes sources, devises ou zones géographiques, vous offrant une vue globale unifiée sans passer des heures sur des tableurs.
- Contrôles d’accès utilisateur : Pour votre tranquillité d’esprit (et pour des raisons réglementaires), un bon logiciel permet de définir des rôles et des autorisations. Vous choisissez qui peut visualiser ou modifier certaines données, pour que les informations sensibles restent protégées et uniquement modifiables par les bonnes personnes.
- Analyses approfondies (drill-down) : Au-delà des chiffres globaux, vous pouvez cliquer sur les lignes pour en explorer les détails sous-jacents. Cela vous aide à retracer les écarts, repérer les tendances et répondre aisément aux questions pointues d’un dirigeant ou d’un auditeur sans avoir à chercher dans des dizaines de fichiers.
- Distribution planifiée des rapports : Le logiciel gère pour vous la planification et l’envoi des rapports, que ce soit quotidiennement, chaque semaine ou chaque mois. Vous pouvez être tranquille, les parties prenantes reçoivent ce dont elles ont besoin, au moment où elles en ont besoin — sans avoir à vous souvenir de chaque échéance.
Fonctionnalités IA courantes des logiciels de reporting financier
Au-delà des fonctionnalités standards mentionnées plus haut, de nombreux logiciels intègrent l’IA avec des fonctionnalités telles que :
- Détection automatisée des anomalies : Cette fonction utilise des algorithmes d’IA pour repérer des schémas inhabituels ou des erreurs potentielles dans vos données financières. Vous êtes averti immédiatement si quelque chose semble anormal—comme une hausse inattendue des dépenses—afin de traiter les problèmes avant qu’ils ne prennent de l’ampleur.
- Prévisions prédictives : Les prévisions pilotées par l’IA utilisent les données historiques pour anticiper les tendances futures, vous aidant à prendre des décisions éclairées en matière de budget ou d’investissement. Au lieu de simplement analyser le passé, vous disposez d’un avantage prédictif pour orienter votre entreprise dans la bonne direction.
- Requête en langage naturel : Grâce à cette fonctionnalité, vous pouvez poser des questions à votre logiciel (« Quelles étaient les ventes au T2 comparées au T1 ? ») en français courant, et le système extrait instantanément les données pertinentes. Plus besoin de mémoriser des fonctions ou filtres complexes—posez simplement la question et obtenez la réponse.
- Génération automatique de récits : Plutôt que de fixer des lignes de chiffres, cet outil transforme vos rapports financiers en résumés clairs rédigés en langage courant. Cela aide votre équipe et vous à saisir rapidement l’essentiel des données sans passer au crible des tableurs denses.
- Catégorisation des dépenses : L’IA analyse et classe automatiquement les dépenses dans les catégories appropriées. Vous passez moins de temps à coder les transactions et plus de temps à analyser la vision globale, avec moins d’erreurs et des audits facilités.
Avantages des logiciels de reporting financier
Avec les meilleurs logiciels de reporting financier, vous pouvez accélérer la production, réduire les erreurs manuelles et obtenir des analyses plus claires. Mais ce ne sont pas les seuls atouts de ce type de logiciel.
Si vous souhaitez rationaliser vos processus et garder une longueur d’avance, voici cinq avantages clés à connaître :
- Précision améliorée : Le logiciel de reporting financier réduit les risques d’erreurs humaines en automatisant les calculs et la saisie des données, assurant ainsi des rapports financiers fiables et précis.
- Efficacité temporelle : En automatisant les tâches répétitives et en simplifiant la collecte des données, le logiciel de reporting financier permet aux équipes financières de gagner un temps précieux et de se consacrer à des activités plus stratégiques.
- Analyse de données renforcée : Le logiciel met à disposition des outils analytiques avancés qui permettent d’obtenir une compréhension approfondie des données financières et d’aider les organisations à prendre des décisions éclairées grâce à une analyse complète.
- Conformité réglementaire : Le logiciel de reporting financier aide les organisations à rester en conformité avec les exigences réglementaires en se mettant automatiquement à jour pour refléter l’évolution des normes et en fournissant un historique des audits.
- Reporting en temps réel : Grâce au traitement des données en temps réel, le logiciel de reporting financier offre la possibilité de générer rapidement des rapports actualisés afin de faciliter la prise de décision et d’améliorer l’agilité globale de l’entreprise.
Coûts et tarification des logiciels de reporting financier
Cette section propose une estimation des tarifs moyens et des formules types des logiciels de reporting financier. Les prix varient selon le type d’abonnement et les fonctionnalités incluses :
| Type d’abonnement | Prix moyen (par mois) | Fonctionnalités courantes |
|---|---|---|
| Gratuit | ... c'est gratuit ! | Suivi basique des revenus/dépenses, facturation, capacités limitées de reporting |
| Personnel | $10 - 50 | Suivi des revenus/dépenses, facturation, états financiers basiques, utilisateurs limités |
| Professionnel | $50 - 150 | Multi-utilisateurs, facturation récurrente, automatisation des rapports de dépenses, paie |
| Entreprise | $150+ | Champs personnalisables, reporting automatisé, calcul des coûts de projet, intégrations avancées |
FAQ sur les logiciels de reporting financier
Voici mes réponses à certaines questions courantes que les gens se posent sur les logiciels de reporting financier.
Quelles intégrations dois-je privilégier dans un logiciel de reporting financier ?
Privilégiez les intégrations avec votre principale plateforme comptable, votre ERP, les logiciels de paie et tout outil de BI ou de planification budgétaire. Pensez également à vos besoins futurs. Recherchez un logiciel de reporting financier d’entreprise qui propose des API ouvertes ou des connexions directes à d’autres systèmes clés.
Comment un logiciel de reporting financier peut-il améliorer la préparation aux audits ou la conformité ?
Le meilleur logiciel de reporting financier facilite les audits en automatisant la tenue des registres, en conservant des historiques de versions détaillés et en proposant des workflows de conformité intégrés. Des fonctionnalités telles que les journaux d’audit, le suivi de l’activité des utilisateurs et la gestion documentaire garantissent que chaque modification financière est documentée et traçable.
Cette transparence vous permet de répondre rapidement aux demandes d’audit et de minimiser la précipitation à rassembler les documents justificatifs.
Comment les outils de reporting financier gèrent-ils la sécurité des données et les contrôles d'accès ?
La plupart des logiciels de reporting financier utilisent un chiffrement de niveau entreprise pour le stockage et la transmission des données. Ils prennent également en charge l’authentification multifactorielle et permettent de définir des rôles utilisateurs détaillés.
Des audits de sécurité réguliers, des journaux d’audit et des niveaux d’autorisations personnalisables facilitent également le respect des politiques internes et des exigences réglementaires. Cela aide à garantir la protection des données confidentielles à mesure que votre équipe évolue.
Comment un logiciel de consolidation et de reporting financier simplifie-t-il le reporting de groupe ou multi-entreprises ?
Les logiciels de consolidation et de reporting financier agrègent les données de plusieurs filiales, sites ou unités en temps réel. Ces outils automatisent les éliminations intragroupe, les conversions de devises et les ajustements selon différentes normes comptables.
Des modèles et des workflows intégrés assurent également la cohérence des rapports de groupe, même lorsque la structure de l’entreprise évolue. Vous obtenez rapidement des états consolidés complets et à jour, ce qui facilite la conformité au niveau du groupe.
Excel est-il un système de reporting financier ?
Non, Excel n’est pas un véritable système de reporting financier. Il s’agit plutôt d’un outil tableur polyvalent. Bien que vous puissiez l’utiliser pour des rapports, Excel nécessite une saisie manuelle des données, ne propose pas de pistes d’audit et ne se connecte pas nativement aux logiciels comptables ou aux ERP. Un logiciel de reporting financier permet l’import automatique des données, propose des vérifications de conformité intégrées, des permissions multi-utilisateurs et des rapports modélisés.
Les logiciels cloud de reporting offrent-ils une meilleure évolutivité pour les entreprises en croissance ?
Oui, les logiciels cloud facilitent la montée en charge de vos opérations financières. Vous pouvez ajouter de nouveaux utilisateurs, entités ou devises selon les besoins sans le coût ni les tracas liés à un nouveau matériel.
Les systèmes cloud permettent aussi à votre équipe de collaborer sur les rapports depuis n’importe où et garantissent que chacun travaille sur les dernières données. Avec les mises à jour et correctifs de sécurité automatiques, vous libérez vos ressources informatiques et maintenez un environnement de reporting à jour.
Abonnez-vous pour plus d'informations sur la fintech
Abonnez-vous à notre newsletter gratuite pour recevoir des conseils, des guides et des analyses de la part de dirigeants financiers qui façonnent le secteur technologique.
